Developer ToolsTempl
Type-safe HTML templating language for Go with compile-time safety
Beszel is an open-source, MIT-licensed server monitoring platform that gives you Netdata-style dashboards in a single Docker container with no external database. It is the leanest self-hosted option for homelabs and small fleets in 2026.
Beszel is an open-source, MIT-licensed server monitoring platform that delivers Netdata-style dashboards from a single Docker container — no Prometheus, no Grafana, no external database. We rate it 90/100 — for homelabbers, indie sysadmins, and small teams who want a "set and forget" view of their boxes, it is the most polished self-hosted option you can deploy in 2026.
Beszel is a lightweight server monitoring stack written in Go and built on top of PocketBase by solo developer Henry G. (henrygd). The first commit landed on , and as of the project sits at 21,298 GitHub stars, 746 forks, and version v0.18.7 (released ). It is officially listed under the GitHub topics homelab, monitoring, and self-hosted.
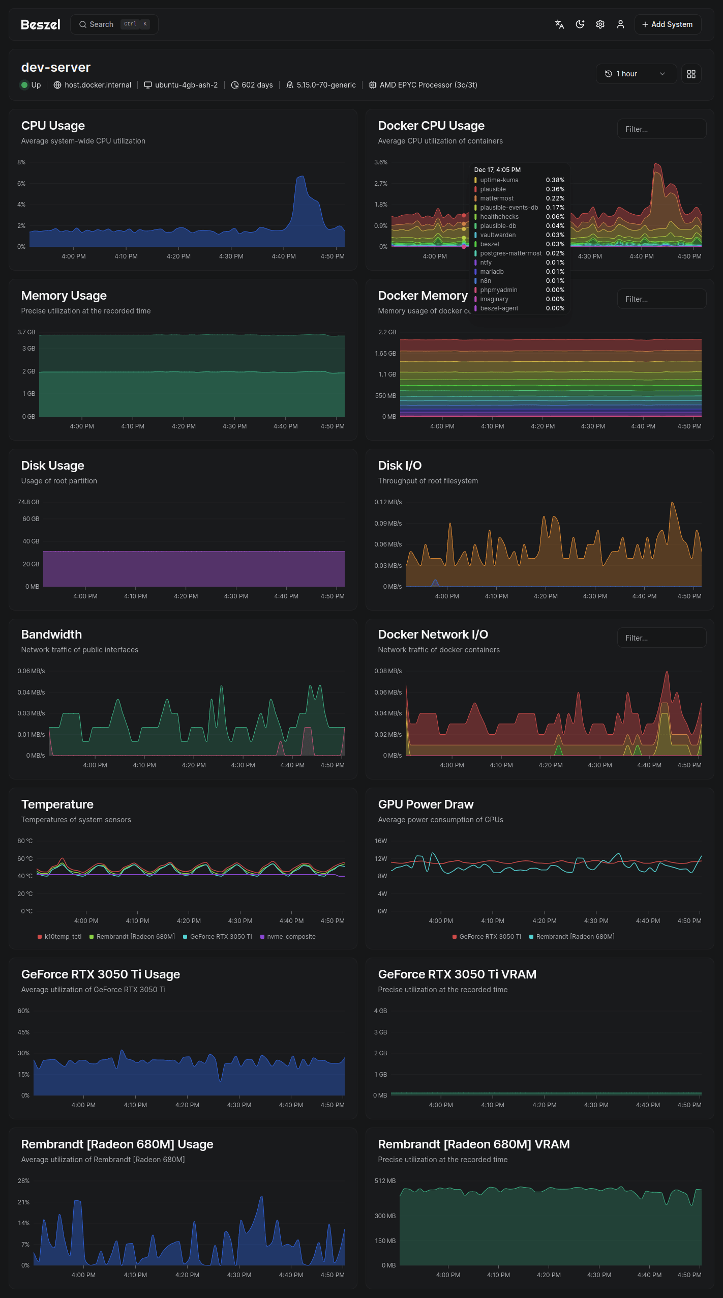
The architecture is deliberately simple: a hub (the web dashboard, a single Go binary that bundles a SQLite-backed PocketBase) plus a tiny agent binary that runs on every machine you want to monitor. The agent connects outbound to the hub over an SSH-style key-pair channel, so you do not need to expose any of your servers to the public internet. That single design choice is why Beszel is winning hearts that previously belonged to Prometheus + Grafana stacks: you can stand up the entire monitoring system in under five minutes with one docker run command.
Sentiment in the self-hosting community is unusually warm. The recurring praise on r/selfhosted and r/homelab is variations of "I replaced my entire Prometheus + Grafana + Node Exporter stack with this and it just works." The Hacker News reaction has been overwhelmingly positive — commenters specifically call out the lightweight resource footprint (the agent typically uses under 25 MB of RAM) and the lack of operational overhead.
The most common complaints, repeated across GitHub issues and the Matrix room #beszel:matrix.org, are: (1) the alert thresholds are still per-system rather than templated across groups of systems, so configuring 50 hosts is a slog; (2) there is no native multi-tenant org model, only multi-user; and (3) anyone needing custom Prometheus exporters or PromQL queries should look elsewhere — Beszel intentionally does not speak that protocol. Henry has been responsive on issues but has explicitly said he wants to keep the scope tight.
Beszel is free and open source under the MIT License. There is no paid tier, no hosted SaaS, no per-system fee, and no telemetry phoning home. The only costs are the server you self-host the hub on and the (negligible) resources the agent consumes on each monitored machine.
| Plan | Price | Key Limits |
|---|---|---|
| Self-hosted (only option) | $0 | Unlimited systems, users, containers, and history. MIT licensed. No commercial restrictions. |
For homelabs, the practical floor is roughly $5/month on a small VPS (Hetzner CX11, DigitalOcean basic droplet) for the hub itself, and zero marginal cost per agent.
Best for: Homelab operators, indie SaaS founders running 1–50 servers, agencies who manage a small fleet of client VPS boxes, and platform teams that want a lightweight "did anything die overnight?" dashboard alongside their bigger observability tools. If you have ever installed Netdata and felt it was too heavy, Beszel is exactly what you want.
Not ideal for: Large enterprises with hundreds of nodes that need PromQL, alert routing trees, or SLO-style burn-rate alerts — keep Prometheus or Grafana Cloud. Also skip Beszel if your monitoring requirements include log aggregation or distributed tracing; Beszel is metrics-only by design.
Pros:
Cons:
The closest comparison is Netdata — far more granular per-second metrics and a slicker UI, but heavier on resources and more complex to self-host across multiple nodes. Prometheus + Grafana is the enterprise-grade default but takes hours to set up properly and is overkill for a 10-server homelab. Uptime Kuma is a great companion (it does HTTP/TCP/Ping checks and status pages) but it does not collect host metrics, so many users run both. For Chinese-language users, Nezha is the most-cited alternative with a similar agent/hub architecture.
For self-hosters and small teams, Beszel is one of the easiest wins of the year. It earns a 90/100 because it does one thing — lightweight, multi-host server and Docker monitoring — almost flawlessly. The 10 points it loses are for the absence of alert templates and the deliberate decision not to support Prometheus exporters, which keeps it out of the running for larger fleets. If you maintain anywhere from 1 to 50 servers, install the hub today; you will likely retire two or three other tools by the end of the week.
Cognition AI in Talks to Raise at $25B Valuation, More Than Doubling From September (April 2026)
Cognition AI, the maker of autonomous AI software engineer Devin and owner of the Windsurf IDE, is in early talks to raise hundreds of millions at a $25 billion valuation — more than double the $10.2B mark it set in September 2025.
Apr 24, 2026
DeepSeek Releases V4-Pro and V4-Flash — Open-Source 1.6T MoE With 1M Context on Huawei Chips (April 2026)
DeepSeek on April 24, 2026 released open-source V4-Pro (1.6T MoE) and V4-Flash (284B), both with a 1M-token context and trained entirely on Huawei Ascend chips. V4-Pro hits 80.6% on SWE-bench — within 0.2 points of Claude Opus 4.6 — at roughly a tenth of the price of frontier US models.
Apr 24, 2026
Google Makes Ironwood TPU Generally Available and Splits TPU 8 Into Training and Inference Chips (April 2026)
At Google Cloud Next on April 22, 2026, Google made its seventh-generation Ironwood TPU generally available and previewed an eighth-generation architecture split into a Broadcom-designed training chip (TPU 8t "Sunfish") and a MediaTek-designed inference chip (TPU 8i "Zebrafish"). Anthropic will take up to one million TPU chips as part of the rollout.
Apr 22, 2026
Is this product worth it?
Built With
Compare with other tools
Open Comparison Tool →